使用树莓派4B安装ELK Stack来收集和分析服务器日志
ELK Stack:它由 Elasticsearch、Kibana、Beats 和 Logstash(也称为 ELK Stack)等组成。可靠、安全地从任何来源、任何格式获取数据,然后进行搜索、分析和可视化。ELK Stack是由三个开源工具组成的强大日志管理和分析平台,它们分别是Elasticsearch、Logstash和Kibana。这三个关键组件共同构成了一个完整的日志处理流程,从收集到存储,直到可视化展示,每个环节都是紧密相连的。ELK Stack官网
前期准备
树莓派4B一台(内存至少为4G)、TF内存卡(至少64G)、树莓派电源(5V3A)。
系统采用树莓派官方的Raspberry Pi OS系统,刷机过程不多赘述。
下载安装包
首先,我们需要下载Elasticsearch、Logstash和Kibana的安装包,因树莓派是aarch64架构,可以下载aarch64版的deb包,本教程以7.17.21版本为例,为了更直观的展示,以下操作我均以root用户进行安装操作。
wget https://artifacts.elastic.co/downloads/elasticsearch/elasticsearch-7.17.21-arm64.deb
wget https://artifacts.elastic.co/downloads/kibana/kibana-7.17.21-arm64.deb
wget https://artifacts.elastic.co/downloads/logstash/logstash-7.17.21-arm64.deb
下载完成后得到以下三个文件。
root@yuiit:~# ls
elasticsearch-7.17.21-arm64.deb kibana-7.17.21-arm64.deb logstash-7.17.21-arm64.deb
安装操作
用apt-get安装这三个安装包。
cd ~
apt install ./elasticsearch-7.17.21-arm64.deb
apt install ./kibana-7.17.21-arm64.deb
apt install ./logstash-7.17.21-arm64.deb
调整配置
Elasticsearch配置
编辑elasticsearch的配置文件。先修改/etc/elasticsearch/jvm.options配置文件,修改里面的-Xms4g和-Xmx4g项,我使用的树莓派4B为4G内存版,所以我计划将这个参数改为1g。
nano /etc/elasticsearch/jvm.options
------
## 取消这两项的注释,并修改为以下内容
-Xms1g
-Xmx1g
------
编辑/etc/elasticsearch/elasticsearch.yml配置文件,在配置文件底部添加以下项。
nano /etc/elasticsearch/elasticsearch.yml
------
cluster.name: my-pi-cluster
node.name: pi-node
network.host: 0.0.0.0
discovery.type: single-node
xpack.security.enabled: true
------
启动elasticsearch。
systemctl start elasticsearch.service
# 查看启动日志,启动过程需要一些时间,需要耐心等待
tail -fn 50 /var/log/elasticsearch/gc.log
# 启动完成后日志会显示程序运行在9200端口,查看9200端口是否正在监听
root@yuiit:~# lsof -i:9200
COMMAND PID USER FD TYPE DEVICE SIZE/OFF NODE NAME
java 23118 elasticsearch 297u IPv6 165173 0t0 TCP *:9200 (LISTEN)
elasticsearch启动完成后需要配置用户名密码,可使用elasticsearch-setup-passwords进行用户名密码的初始化。
cd /usr/share/elasticsearch/bin
./elasticsearch-setup-passwords interactive
这时会提示如下回显,输入y以进行确认,然后为各个用户设置密码,这里我们统一都设置为[Aa123456.]。
Initiating the setup of passwords for reserved users elastic,apm_system,kibana,logstash_system,beats_system,remote_monitoring_user.
You will be prompted to enter passwords as the process progresses.
Please confirm that you would like to continue [y/N]y
Enter password for [elastic]: Aa123456.
Reenter password for [elastic]: Aa123456.
Enter password for [apm_system]: Aa123456.
Reenter password for [apm_system]: Aa123456.
Enter password for [kibana_system]: Aa123456.
Reenter password for [kibana_system]: Aa123456.
Enter password for [logstash_system]: Aa123456.
Reenter password for [logstash_system]: Aa123456.
Enter password for [beats_system]: Aa123456.
Reenter password for [beats_system]: Aa123456.
Enter password for [remote_monitoring_user]: Aa123456.
Reenter password for [remote_monitoring_user]: Aa123456.
Changed password for user [apm_system]
Changed password for user [kibana_system]
Changed password for user [logstash_system]
Changed password for user [beats_system]
Changed password for user [remote_monitoring_user]
Changed password for user [elastic]
设置完成后重启elasticsearch。
systemctl restart elasticsearch
systemctl enable elasticsearch
systemctl status elasticsearch
漫长的重启完成后,进行连通性测试。若回显如下,则配置完成。
root@yuiit:~# curl -u elastic:Aa123456. localhost:9200
{
"name" : "pi-node",
"cluster_name" : "my-pi-cluster",
"cluster_uuid" : "96gwvTkrT2yoRihKAWCP4g",
"version" : {
"number" : "7.17.21",
"build_flavor" : "default",
"build_type" : "deb",
"build_hash" : "d38e4b028f4a9784bb74de339ac1b877e2dbea6f",
"build_date" : "2024-04-26T04:36:26.745220156Z",
"build_snapshot" : false,
"lucene_version" : "8.11.3",
"minimum_wire_compatibility_version" : "6.8.0",
"minimum_index_compatibility_version" : "6.0.0-beta1"
},
"tagline" : "You Know, for Search"
}
Kibana配置
修改kibana配置文件。修改配置文件中的内容。
nano /etc/kibana/kibana.yml
------
server.host: "0.0.0.0"
elasticsearch.hosts: ["http://localhost:9200"]
elasticsearch.username: "kibana_system"
elasticsearch.password: "Aa123456."
i18n.locale: "zh-CN" #简体中文适配
------
启动kibana。
systemctl start kibana
systemctl enable kibana
systemctl status kibana
启动完成后可使用浏览器访问树莓派IP的5601端口,可进入kibana的web界面,正常情况下会进入登录界面。
用户名:elastic
密码:Aa123456.
首次进入后选择直接进入系统,不添加集成,直接进入默认界面。

配置Logstash
首先修改/etc/logstash/jvm.options配置文件。将占用内存限制在512M(比较极限,但不是不能用)。
nano /etc/logstash/jvm.options
------
-Xms512m
-Xmx512m
------
编辑logstash-sample.conf文件,内容如下,并给conf.d目录中也拷贝一份。
cd /etc/logstash
nano logstash-sample.conf
------
# Sample Logstash configuration for creating a simple
# Beats -> Logstash -> Elasticsearch pipeline.
input {
beats {
port => 5044
codec => json_lines
}
}
output {
elasticsearch {
hosts => ["http://localhost:9200"]
index => "%{[@metadata][beat]}-%{[@metadata][version]}-%{+YYYY.MM.dd}"
user => "elastic"
password => "Aa123456."
}
}
------
cat logstash-sample.conf > conf.d/logstash.conf
此时logstash-sample.conf和conf.d/logstash.conf的配置是一致的。使用logstash进行配置文件校验,校验时间较长需要耐心等待,若回显内容包含Configuration OK,则说明配置文件正确。
/usr/share/logstash/bin/logstash -f /etc/logstash/conf.d/logstash.conf --config.test_and_exit
启动logstash。启动时间较长,可查看日志确认是否正常启动。
systemctl start logstash
systemctl enable logstash
只到日志显示如下信息后,才算正常启动。
root@yuiit:/etc/logstash# tail -f /var/log/logstash/logstash-plain.log
[2025-04-30T10:10:55,115][WARN ][logstash.outputs.elasticsearch][main] Detected a 6.x and above cluster: the `type` event field won't be used to determine the document _type {:es_version=>7}
[2025-04-30T10:10:55,366][INFO ][logstash.outputs.elasticsearch][main] Config is not compliant with data streams. `data_stream => auto` resolved to `false`
[2025-04-30T10:10:55,375][INFO ][logstash.outputs.elasticsearch][main] Config is not compliant with data streams. `data_stream => auto` resolved to `false`
[2025-04-30T10:10:55,614][INFO ][logstash.outputs.elasticsearch][main] Using a default mapping template {:es_version=>7, :ecs_compatibility=>:disabled}
[2025-04-30T10:10:56,397][INFO ][logstash.javapipeline ][main] Starting pipeline {:pipeline_id=>"main", "pipeline.workers"=>4, "pipeline.batch.size"=>125, "pipeline.batch.delay"=>50, "pipeline.max_inflight"=>500, "pipeline.sources"=>["/etc/logstash/conf.d/logstash.conf"], :thread=>"#<Thread:0xa2468a2 run>"}
[2025-04-30T10:11:00,626][INFO ][logstash.javapipeline ][main] Pipeline Java execution initialization time {"seconds"=>4.22}
[2025-04-30T10:11:00,706][INFO ][logstash.inputs.beats ][main] Starting input listener {:address=>"0.0.0.0:5044"}
[2025-04-30T10:11:00,753][INFO ][logstash.javapipeline ][main] Pipeline started {"pipeline.id"=>"main"}
[2025-04-30T10:11:00,975][INFO ][logstash.agent ] Pipelines running {:count=>1, :running_pipelines=>[:main], :non_running_pipelines=>[]}
[2025-04-30T10:11:01,190][INFO ][org.logstash.beats.Server][main][2e5bd4de81fe2e8bda606b1da25ec416498a3651dd5bb91041667e8b03f5be2c] Starting server on port: 5044
配置完以上三项内容后,理论上kibana/Logstash已经和Elasticsearch接通成功。
检查服务情况
进入kibana界面,在左侧菜单的Management找到堆栈监测,点击"Or, set up with self monitoring",再点击"Turn on monitoring",转圈完成后可以看到集群概览界面。(我这里Health为黄色警告,显示缺少副本分片,可能是因为分配内存过少?不过不影响正常写入和查询。)

Logstash规则配置
LogStash可以根据配置文件中的规则,对日志中的字段进行匹配并将匹配后的信息存入Elasticsearch。
以下是一个简单的Nginx的规则配置,我尝试做了一些SQL注入之类的识别规则,比较不完善仅为参考之用。
nano /etc/logstash/conf.d/logstash.conf
------
# Sample Logstash configuration for creating a simple
# Beats -> Logstash -> Elasticsearch pipeline.
input {
beats {
port => 5044
}
}
filter {
# 1. 使用 Grok 解析 Nginx 日志格式
grok {
match => {
"message" => '%{IP:client_ip} - - \[%{HTTPDATE:timestamp}\] "%{WORD:http_method} %{URIPATHPARAM:http_url} HTTP/%{NUMBER:http_version}" %{NUMBER:status_code} %{NUMBER:body_bytes_sent} "%{DATA:http_referer}" "%{DATA:user_agent}"'
}
remove_field => ["message"] # 可选:移除原始日志以减少存储
}
date {
match => ["timestamp", "dd/MMM/yyyy:HH:mm:ss Z"]
target => "@timestamp"
}
# SQL注入匹配规则
if "select" in [http_url] or
"union" in [http_url] or
"insert" in [http_url] or
"update" in [http_url] or
"delete" in [http_url] or
"drop" in [http_url] or
"--" in [http_url] or
"%27" in [http_url] or
"%3B" in [http_url] or
"%2F*" in [http_url] or
"*%2F" in [http_url] or
"benchmark" in [http_url] or
"sleep" in [http_url] or
"waitfor" in [http_url] or
"pg_sleep" in [http_url] or
"select" in [http_referer] or
"union" in [http_referer] or
"insert" in [http_referer] or
"update" in [http_referer] or
"delete" in [http_referer] or
"drop" in [http_referer] or
"--" in [http_referer] or
"%27" in [http_referer] or
"%3B" in [http_referer] or
"%2F*" in [http_referer] or
"*%2F" in [http_referer] or
"benchmark" in [http_referer] or
"sleep" in [http_referer] or
"waitfor" in [http_referer] or
"pg_sleep" in [http_referer] {
mutate {
add_field => { "threat_type" => "SQL注入" }
add_field => { "threat_id" => "1"}
}
}
# 404状态码捕获
if "404" in [status_code] {
mutate {
add_field => { "threat_type" => "404未找到资源" }
add_field => { "threat_id" => "2" }
}
}
# 50X状态码捕获
if "500" in [status_code] or
"501" in [status_code] or
"502" in [status_code] or
"503" in [status_code] or
"504" in [status_code] {
mutate {
add_field => { "threat_type" => "50X服务器内部错误" }
add_field => { "threat_id" => "3" }
}
}
# 检查目录遍历攻击模式
if "..." in [http_url] or
"../" in [http_url] or
".env" in [http_url] or
"/etc/passwd" in [http_url] or
"admin.php" in [http_url] or
"config.php" in [http_url] or
"php://input" in [http_url] or
"php://filter" in [http_url] {
mutate {
add_field => { "threat_type" => "疑似目录遍历攻击" }
add_field => { "threat_id" => "4" }
}
}
# 检查敏感文件访问
if ".env" in [http_url] or
"/etc/passwd" in [http_url] or
"/etc/shadow" in [http_url] or
"/root/" in [http_url] or
"config.php" in [http_url] or
"admin.php" in [http_url] or
"mysql.sock" in [http_url] or
"wp-config.php" in [http_url] {
mutate {
add_field => { "threat_type" => "疑似敏感文件访问" }
add_field => { "threat_id" => "5" }
}
}
# 恶意扫描工具 User-Agent
if "sqlmap" in [user_agent] or
"nmap" in [user_agent] or
"wget" in [user_agent] or
"curl" in [user_agent] or
"zgrab" in [user_agent] or
"nikto" in [user_agent] or
"burpsuite" in [user_agent] {
mutate {
add_field => { "threat_type" => "疑似恶意扫描" }
add_field => { "threat_id" => "6" }
}
}
# Webshell 特征检测
if ".php?" in [http_url] and (
"cmd=" in [http_url] or
"eval=" in [http_url] or
"system=" in [http_url] or
"shell=" in [http_url] or
"exec=" in [http_url] or
"passthru=" in [http_url] or
"popen=" in [http_url] or
"fpassthru=" in [http_url] ) {
mutate {
add_field => { "threat_type" => "疑似Webshell攻击" }
add_field => { "threat_id" => "7" }
}
}
# 挖矿池域名访问
if "xmrpool" in [http_url] or
"monero" in [http_url] or
"minexmr" in [http_url] or
"nanopool" in [http_url] {
mutate {
add_field => { "threat_type" => "疑似挖矿病毒" }
add_field => { "threat_id" => "8" }
}
}
# 爬虫访问检测
if "googlebot" in [user_agent] or
"baidu" in [user_agent] or
"bingbot" in [user_agent] or
"yandex" in [user_agent] or
"slurp" in [user_agent] or
"duckduckbot" in [user_agent] or
"archive.org" in [user_agent] or
"spider" in [user_agent] or
"crawl" in [user_agent] or
"bot" in [user_agent] or
"crawlbot" in [user_agent] or
"facebookexternalhit" in [user_agent] {
mutate {
add_field => { "threat_type" => "疑似爬虫访问" }
add_field => { "threat_id" => "9" }
}
}
}
output {
elasticsearch {
hosts => ["http://localhost:9200"]
index => "%{[@metadata][beat]}-%{[@metadata][version]}-%{+YYYY.MM.dd}"
user => "elastic"
password => "Aa123456."
}
}
------
配置完成后重启Logstash生效。
安装FileBeat
接下来在节点服务器配置FileBeat服务,FileBeat可将服务器内的日志收集好并传给LogStash,由LogStash进行分析后写入Elasticsearch。
下载FileBeat程序文件,这里的被监控端我们以Debian12为例。
cd ~
wget https://artifacts.elastic.co/downloads/beats/filebeat/filebeat-7.17.21-amd64.deb
apt install ./filebeat-7.17.21-amd64.deb
安装完成后编辑filebeat配置文件/etc/filebeat/filebeat.yml。修改部分参数,假设nginx日志在/var/log/nginx目录下。将output.elasticsearch相关的连接配置信息全部注释,改为配置output.logstash项。
nano /etc/filebeat/filebeat.yml
------
- type: filestream
id: filebeat-01
paths:
- /var/log/nginx/*.log
output.logstash:
# The Logstash hosts
hosts: ["树莓派的IP:5044"]
# Optional SSL. By default is off.
# List of root certificates for HTTPS server verifications
#ssl.certificate_authorities: ["/etc/pki/root/ca.pem"]
# Certificate for SSL client authentication
#ssl.certificate: "/etc/pki/client/cert.pem"
# Client Certificate Key
#ssl.key: "/etc/pki/client/cert.key"
## 将以下内容全部注释
#output.elasticsearch:
# Array of hosts to connect to.
#hosts: ["localhost:9200"]
# Protocol - either `http` (default) or `https`.
#protocol: "https"
# Authentication credentials - either API key or username/password.
#api_key: "id:api_key"
#username: "elastic"
#password: "changeme"
------
启动filebeat。
systemctl start filebeat
systemctl enable filebeat
systemctl status filebeat
显示如下,启动成功。
root@filebeat:/etc/filebeat# systemctl status filebeat.service
* filebeat.service - Filebeat sends log files to Logstash or directly to Elasticsearch.
Loaded: loaded (/lib/systemd/system/filebeat.service; enabled; preset: enabled)
Active: active (running) since Wed 2025-04-30 02:11:11 UTC; 7h ago
Docs: https://www.elastic.co/beats/filebeat
Main PID: 4273 (filebeat)
Tasks: 7 (limit: 38092)
Memory: 32.7M
CPU: 8.794s
CGroup: /system.slice/filebeat.service
`-4273 /usr/share/filebeat/bin/filebeat --environment systemd -c /etc/filebeat/filebeat.yml --path.home /usr/share/filebeat --path.config /etc/filebeat --path.data /var/lib>
Apr 30 09:52:24 filebeat filebeat[4273]: 2025-04-30T09:52:24.354Z WARN [file_watcher] filestream/fswatch.go:204 file "/var/log/nginx/panel-assess-access.log">
Apr 30 09:52:34 filebeat filebeat[4273]: 2025-04-30T09:52:34.354Z WARN [file_watcher] filestream/fswatch.go:204 file "/var/log/nginx/panel-assess-access.log">
Apr 30 09:52:34 filebeat filebeat[4273]: 2025-04-30T09:52:34.354Z WARN [file_watcher] filestream/fswatch.go:204 file "/var/log/nginx/uptime-assess-access.log>
Apr 30 09:52:34 filebeat filebeat[4273]: 2025-04-30T09:52:34.354Z WARN [file_watcher] filestream/fswatch.go:204 file "/var/log/nginx/panel-assess-errors.log">
Apr 30 09:52:34 filebeat filebeat[4273]: 2025-04-30T09:52:34.354Z WARN [file_watcher] filestream/fswatch.go:204 file "/var/log/nginx/uptime-assess-errors.log>
Apr 30 09:52:44 filebeat filebeat[4273]: 2025-04-30T09:52:44.358Z INFO [monitoring] log/log.go:184 Non-zero metrics in the last 30s {"monitoring": {"m>
Apr 30 09:52:44 filebeat filebeat[4273]: 2025-04-30T09:52:44.358Z WARN [file_watcher] filestream/fswatch.go:204 file "/var/log/nginx/panel-assess-access.log">
Apr 30 09:52:44 filebeat filebeat[4273]: 2025-04-30T09:52:44.358Z WARN [file_watcher] filestream/fswatch.go:204 file "/var/log/nginx/panel-assess-errors.log">
Apr 30 09:52:44 filebeat filebeat[4273]: 2025-04-30T09:52:44.358Z WARN [file_watcher] filestream/fswatch.go:204 file "/var/log/nginx/uptime-assess-errors.log>
Apr 30 09:52:44 filebeat filebeat[4273]: 2025-04-30T09:52:44.358Z WARN [file_watcher] filestream/fswatch.go:204 file "/var/log/nginx/uptime-assess-access.log>
lines 1-21/21 (END)
创建索引模式
进入kibana界面,在左侧菜单中进入Discover,此时这里可能是空的,需要创建索引模式,点击右上方选项,进入"View Discover settings",在左侧Kibana项中进入索引模式,默认显示的索引模式应该包含 "metrics-" 和 "logs-" ,在右上角创建索引模式,此时就可以看到右侧多出了filebeat推送过来的索引信息。

创建完成后,在左侧索引管理中可以看到引用进来的索引表信息。

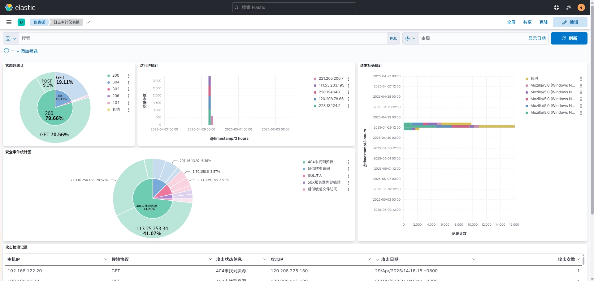
构建面板图表
索引配置完成后进入Discover中,选择filebeat-*,就可看到所有传输进来的Nginx日志。在Overview中创建仪表板,依照自己的需求创建仪表板结构并指定图表中的字段,最终简单实现的效果如下。

